您所在的位置:首页产品中心混凝土拌合站数据监控系统

混凝土拌合站数据监控系统

混凝土拌和站监控系统---功能展示

A. 原材料监控 ---含水率、配方值、设定值与实际值以及偏差值,B. 材料误差监控 ---用量误差百分比柱状图

将每盘料的搅拌时间进行实时采集并形成走势图,分析搅拌时间的稳定性。

每盘混凝土混合料数据含施工单位、工程名称、施工部位、强度等级、搅拌开始结束时间、搅拌时长、盘方量。对原材料超标以高亮方式提醒。超出规范显示黄色,严重超标(误差10%以上)显示红色。

混凝土拌合站监控系统---统计图表

生产方量按每月和每天统计(产能分析)

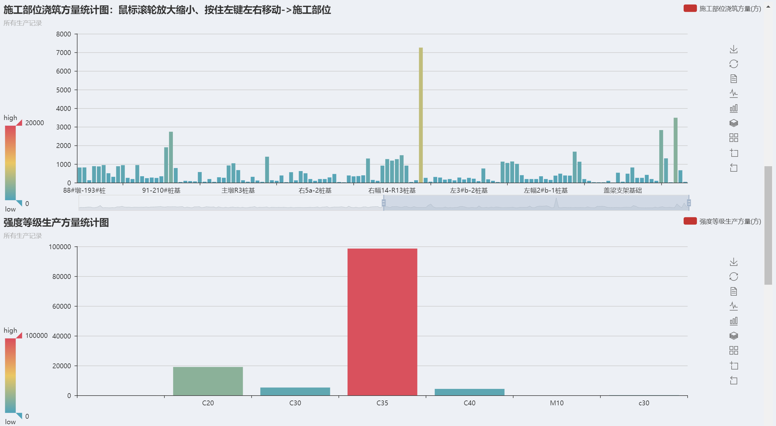
按浇筑部位和设计强度等级统计方量

各原材料消耗总量(吨)和超标累计次数

各原材料超标累计次数占比和所有原材料每天超标总次数统计

关注微信公众号

浙江悟联信息科技有限公司  Copyright © 2016-2020  浙ICP备17003264号-2  版权所有